پخش زنده
امروز: -
سازمان مراقبت از تشعشعات اتحادیه اروپا ۲۰ ساعت پس از حمله رژیم صهیونیستی به طرطوس، ناگهان با افزایش میزان تشعشعات در ترکیه و قبرس روبرو شد که نشان دهنده حمله هستهای محدود است.
به گزارش سرویس بین الملل خبرگزاری صدا و سیما، به نقل از وبگاه سمانیوز فلسطین، برخی پایگاههای خبری با اشاره به وجود آلودگیهای رادیواکتیو، از حمله هستهای اسرائیل به طرطوس سوریه خبر دادند.
پایگاه اینترنتی ایندیا کام INDIA.COM نوشت نیروهای اسرائیلی در اقدامی که همه جهان را شوکه کرده است روز ۱۶ دسامبر ۲۰۲۴ یک انبار سلاح را در طرطوس سوریه هدف قرار دادند و بر اساس گزارش ها، اسرائیل در این حمله شدید و گسترده، تاسیسات موشکهای اسکاد را ویران کرد.
این پایگاه خبری افزود «با این حال، گزارشها پیش بینی میکنند خسارات ناشی از این حمله بسیار بیشتر باشد و احتمال دارد در این حمله به شکل محدود از سلاح هستهای استفاده شده باشد.»
بر اثر این حمله زلزلهای به قدرت ۳ ریشتر و همچنین انفجارهای مهیبی به وقوع پیوست. این زلزله به قدری شدید بود که اهالی شهر ایزنیک ترکیه در فاصله ۸۲۰ کیلومتری نیز آن را احساس کردند.
علاوه بر این، خبرگزاری اسپوتنیک روسیه نیز در همان زمان اعلام کرد اسرائیل طرطوس را با موشک جدید شلیک شده از یک کشتی جنگی، هدف قرار داد.
برخی گزارشها نیز حاکی از آن است که در این حمله از بمب هستهای B۶۱ ساخت آمریکا استفاده شده است.
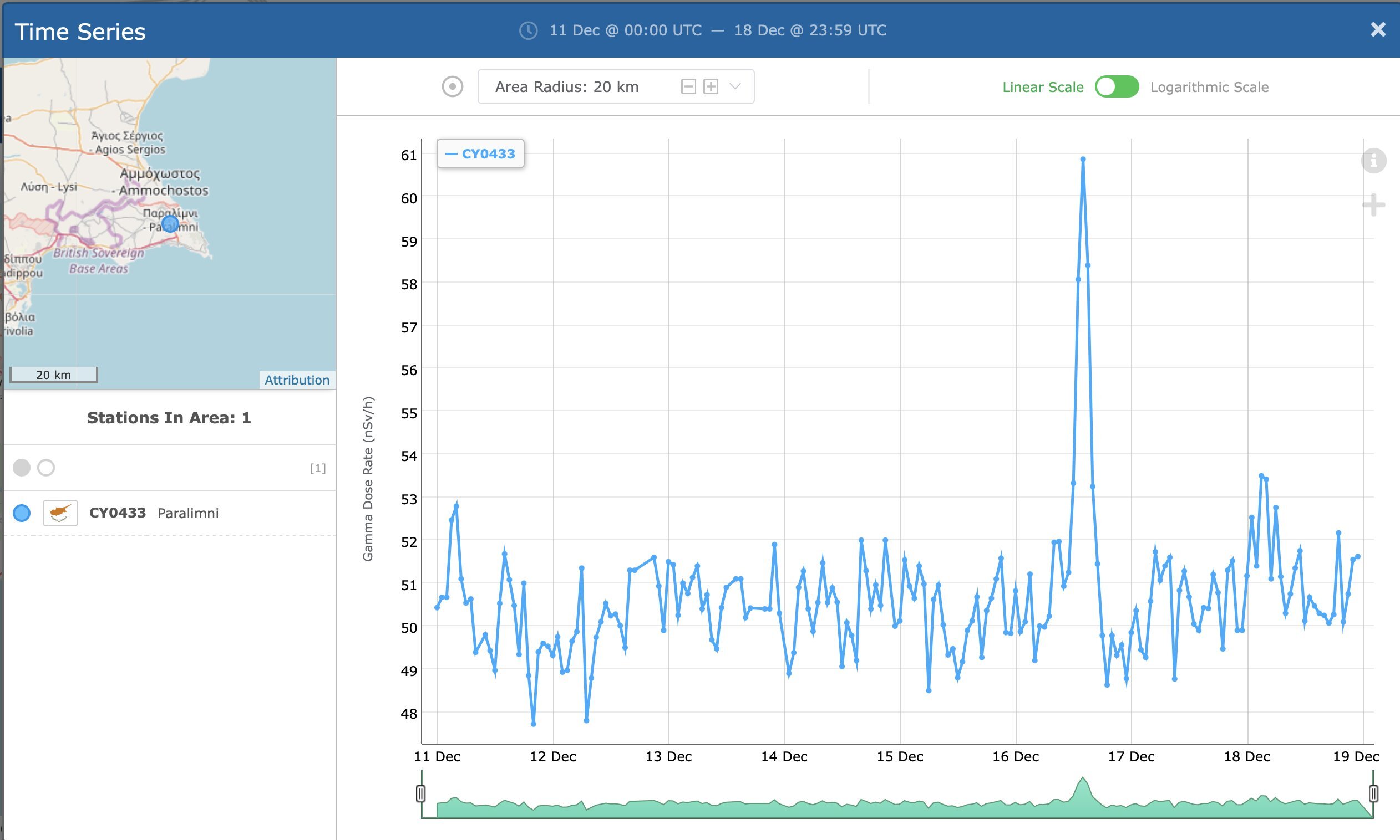
این تصویر نشان میدهد که مشاهدات با استفاده از یک بمب هستهای ۰.۳kt سازگار است.
گزارشها افزودند سازمان مراقبت از تشعشعات وابسته به اتحادیه اروپا بیست ساعت پس از این انفجار شدید، بطور ناگهانی با افزایش میزان تشعشعات در ترکیه و قبرس روبهرو شد که نشان دهنده وقوع حمله هستهای محدود است.
حمله اتمی به طرطوس: نشانههای رادیواکتیو هستهای (Tartus) در قبرس در عرض ۱۶ ساعت پس از حمله اندازه گیری شد.
این با بادهای غربی از طرطوس که در آن روز به سمت قبرس و جنوب ترکیه میوزید مطابقت دارد.

تصویر ماهواره ای نشان می داد که بخشی از کوه با عرض حدود هفتاد متر ناپدید شده و شاخ و برگ درختان در شعاع حدود یک کیلومتری تبخیر شده است
حمله به طرطوس ممکن است شامل یک بمب هسته ای کوچک باشد. این تصویر از آژانس نظارت بر تشعشات هسته ای محیطی اتحادیه اروپا برای شرق قبرس است.
گروسی کجاست؟ سازمان ملل چی شد؟
اگر این حرف راست باشه، اول باید مسئولین موضع دقیق و شفاف بگیرن.